在大型企业数智化转型过程中,在用数据赋能业务管理过程中,可视化看板无疑是企业管理的一大利器。企业管理者可以通过看板对实时进度、报表分析、分子单位成本分析等进行可视化管理,以便实时获取全方位数据和辅助企业生产决策。
用友BIP商旅及费控服务平台,通过将数字技术与费用业务管理相结合,融合更多创新、数智的财务管理场景,在费用分析、差旅分析、预算分析、借款/预付分析、合同分析等板块预置智能数据分析看板,通过实时可视化的数据分析,实时查看企业费用动态全景图,大大缩减了数据分析成本,以直观、即时、准确、可视化的形式展现企业费用成本分析,为管理决策提供充足的数据依据。
差旅分析板块预置了个人差旅分析看板和组织差旅分析看板,可根据使用角色进行灵活授权。
个人差旅分析
个人差旅分析看板提供了个人行程轨迹图,可以清晰查看个人行程,直观的展现出个人行程次数、个人出差天数、覆盖城市、行程最长等差旅情况,也可清晰的查看未来出差行程,帮助员工更好的了解个人差旅信息。

组织差旅分析
组织差旅分析看板提供了所管辖范围内员工的行程轨迹图,直观的展现出组织行程次数、出差天数、覆盖城市、累计天数、人均出差次数、人均出差天数,可以看到部门的员工出差次数排名、出差城市排名、过去10次出差行程、未来出差行程,清晰地展示出部门整体差旅情况,并附有详细单据明细表,帮助决策者详细查看员工出差详情。
同时,组织差旅分析看板也支持按照组织、部门、项目、费用项目、报销人、日期等维度进行精细化分析。

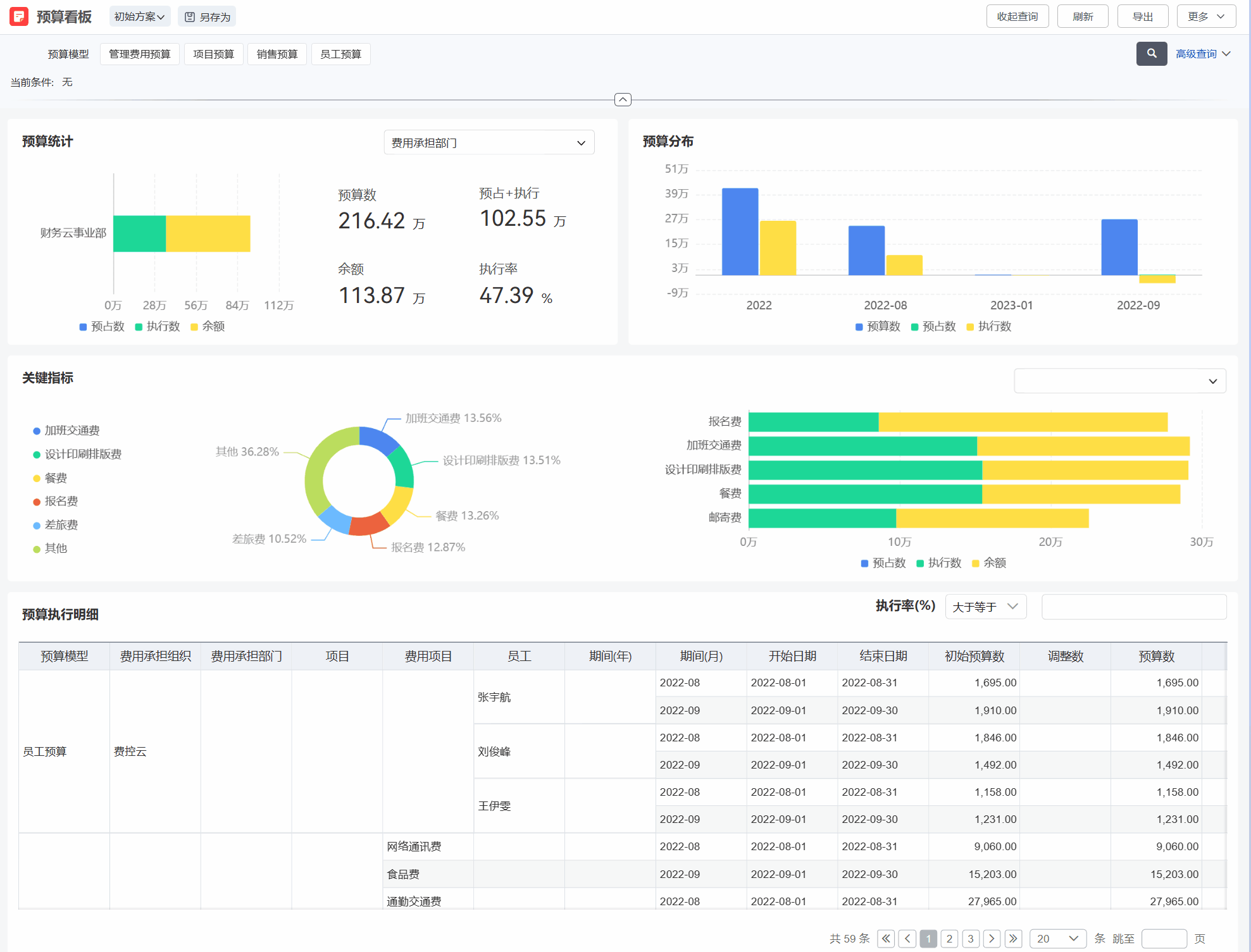
费用预算看板以预算模型为基础,查看有权限的预算执行情况。例如可按照组织、部门、成本中心、项目进行汇总查看,为负责人提供多维汇总分析,与此同时可快速查询超预警线的预算项,快速了解所负责单元下的预算情况。

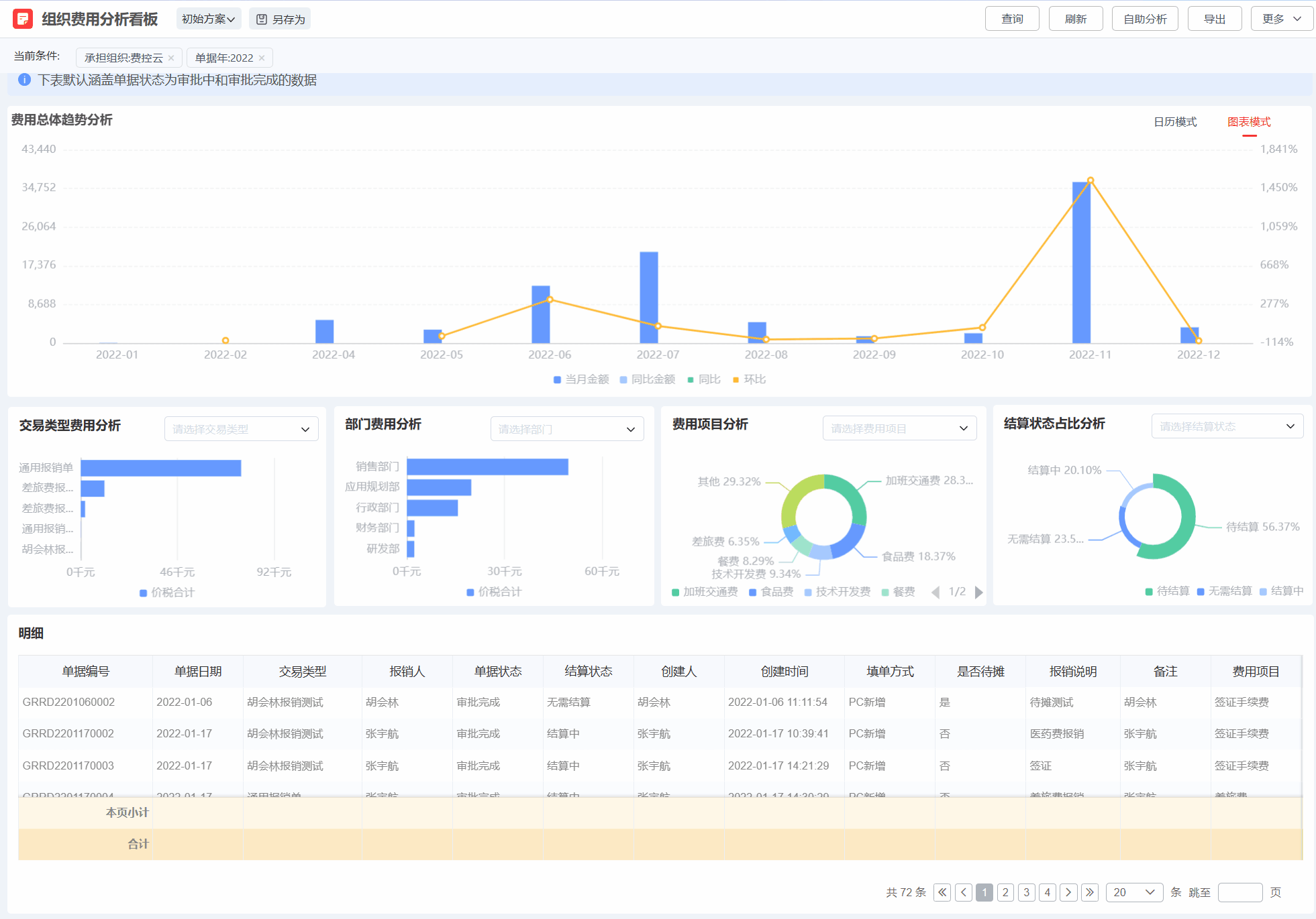
费用分析预置了组织费用分析看板和个人费用分析看板,可以直观对员工报销费用进行分析。
组织费用分析
组织费用分析看板提供查看组织的通用报销单、差旅报销单费用情况,以看板的形式直观的展现出组织费用情况,看板内可查看费用总体趋势、单据状态、交易类型费用、部门费用、费用项目费用情况,支持按照组织、成本中心、承担部门、项目等条件进行查询,并保存查询方案。

个人费用分析
个人费用分析看板提供查看登录用户本人的通用报销单、差旅报销单费用情况,以看板的形式直观的展现出个人费用情况,并预警即将到期的借款的信息,便于个人对费用进行复盘。

借款/预付分析板块分别对借款情况和对公预付情况预置了组织和个人两套看板一共四个看板,借款分析看板直观的展示了个人借款情况并进行了预警提示,对公预付分析看板清晰的展示了对公预付统计情况。
个人借款分析
个人借款分析看板提供查看登录用户个人的借款分析情况,以看板的形式直观的展现出个人借款情况,看板内可查看单据状态、明细情况,支持按照组织、成本中心、承担部门、项目等条件进行查询,并保存查询方案。

组织借款分析
组织借款分析看板可以查看管辖权限范围内员工的借款情况,并对员工借款情况进行了排名,可以清晰的掌控部门整体借款情况。

个人预付分析
个人预付分析看板提供查看登录用户本人的对公预付款分析情况,以看板的形式直观的展现出个人对公预付款情况,看板内可查看客商排名、单据状态、明细情况,支持按照组织、成本中心、承担部门、项目等条件进行查询,并保存查询方案,可以清晰的了解本人的客商往来情况。

组织预付分析
组织预付分析看板可以查看管辖权限范围内员工的借款情况,从部门全局掌控客商往来费用情况。

合同分析看板可在整体上查看组织的签约金额、执行金额、签约合同数量、合同状态、供应商签约情况、项目签约情况并可详细查看合同明细,使合同管理者可以直观查看合同整体情况。

用友BIP商旅及费控服务基于智能费控管理数字技术的融合应用,构建业务、财务深度融合的财务体系,使财务在基础核算职能的基础上,向战略支撑、赋能业务、辅助决策、防控风险、提质增效、合规管理等职能延伸,全面参与到大型企业的战略、营销、资产管理等活动中来,强化对经营全过程的决策支撑和价值管控!